当前位置:首页 > 饮料生产设备> 产品中心> CIP清洗设备 CIP清洗设备
全自动CIP清洗装置已广泛应用于饮料、乳品、果汁、啤酒、制糖、生物制药等机械化程度较高的生产企业中。小型移动式CIP系统主要应用于生物发酵、制药行业。
全自动CIP清洗装置概述
CIP清洗系统也叫就地清洗系统简称CIP,又称清洗定位或定位清洗,就地清洗是指不用拆开或移动装置,即采用高温、高浓度的洗净液,对设备装置加以强力作用,把与食品的接触面洗净的方法。作为即不分解生产设备 , 又可用简单操作方法安全自动的清洗系统,几乎被引进到所有的食品、饮料及制药等工厂。
全自动CIP清洗装置特点
1、CIP清洗系统的经济运行成本低,结构紧凑,占地面积小.安装.维护方便,能有效地对缸罐容器及管道等生产设备进行就地清洗,其整个清洗过程均在密闭的生产设备,缸罐容器和管道中运行,从而大大减少了二次污染机会。
2、该系统可根据生产需要分为一路至四路。尤其是二路及二路以上,既能分区同时清洗同一个或二个以上区域,也能在生产过程中边生产边清洗。这样在生产时就大大缩短了CIP清洗的时间,提高清洗工作的及时性。
3、全自动CIP采用气动隔膜泵抽吸浓酸浓碱,不但提高了设备的完好率及降低了设备的维修率,更主要的是降低了运行成本。
4、全自动CIP,能对清洗液进行自动检测.加液.排放.显示与调整,其运行可靠,自动化程度高,操作简单,清洗效果好,因而更符合现代大规模流体药品.食品加工工艺的卫生要求及生产环境要求。
5、自动切换各工艺参数,自动调节清洗时间、PH、温度等参数。
6、所有操作均可记录,便于GMP认证。
7、CIP清洗系统有单罐双罐及多罐供用户选择,有移动式及固定式。
自动清洗系统工作原理
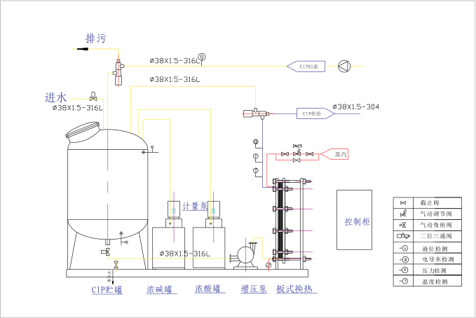
根据设置程序(程序可调) 由CIP清洗系统自动配制清洗液,经气动控制阀与增压泵、回流泵来完成清洗液的输送及回流循环清洗、排放、回收整个清洗过程。通过电导率、温度控制仪、酸碱计量泵及PLC触摸屏组成的控制系统达到了自动在线清洗。可以对每一道清洗程序时间、流量、电导率进行检测与记录,可打印输出,同时能确保清洗液温度和浓度在相应清洗过程中自动恒定,系统清洗结果由电导率仪自动检测显示,准确无误。

单罐全自动CIP清洗工艺

全自动CIP清洗装置工艺图